|电路埋进去就完事?你把电工施工想得太简单

文章图片

文章图片

文章图片

文章图片

文章图片

文章图片

文章图片
房子装修好以后 , 不管是灯光 , 还是厨电、家电 , 通通都需要电路的完美布防 , 家里电路才能保持通畅 , 为以后的日子保驾护航 。
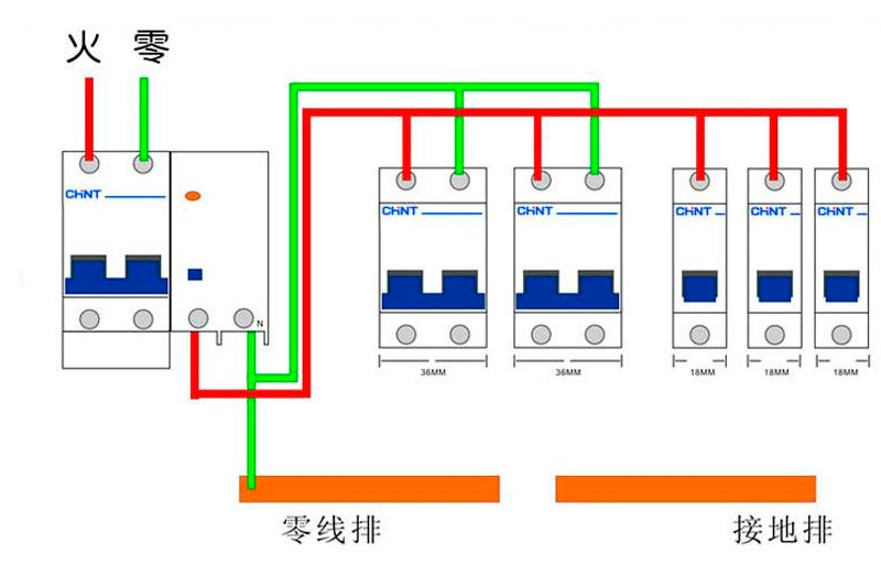
电路这种你看不到的隐蔽工程 , 如果不规范 , 入住以后发现问题 , 改动起来会十分麻烦 。 这里以印集设计的电工施工场景为例 , 向大家展示电工施工的流程 。
提前规划 , 准备充足电线有哪些种类 , 要安装多少 , 都需要在真正开始施工前想好 。 最后将这些规划都在图纸上呈现出来 。
1.明确电器需求
明确家中需要哪些电器 , 这样可以提前确定好施工材料的用度 , 比如暗盒个数 , 电线卷数等 。
同时也能合理对电路进行分配 。 比如家电中冰箱、油烟机、中央空调等在电路分配中 , 就分配为强电 。 音响、电话线、电脑等则分配为弱电 。
2.明确电线位置
提前设计好安排电线 , 线盒位置 。 尤其注意插座的位置一般离地面30CM , 不应该低于20CM , 开关一般距离地面120CM 。
3.明确空开负荷量
当电器设备确定好以后 , 需要了解每种电器它的功率大小 。 部分大功率用电器 , 例如空凋电热水器、微波炉等 , 一台设备设置一个回路 。
如果不懂 , 则需要请教专业的设计师替你参考 。 因为这涉及到家装电路的使用安全 。
引线开槽 , 布线不慌通过前期对家中电路功率的分析 , 电器的多少和位置的规划 , 我们电工就能正式开始现场施工了 。
1.材料准备
电路施工材料需要严谨考究 , 重视质量 。 除了主要的电线用材外 , 常用的配件也必不可少 。
配件通常包括PVC阻燃线管 , 管卡(用于固定线管) , 接线盒(分线盒、插座暗盒、灯头盒等) , 软管(多用于接线盒与筒灯)等 。
2.电路放样放线
放样放线是将前期规划好的电路图纸 , 呈现到工地墙面的一个过程 。
放样主要负责将开关、电视机等电器的实际位置 , 用红漆喷涂出样式来 。 放线则采用墨线弹出线槽的尺寸大小 。
3.开线槽 , 忌横槽
根据布线来开槽 , 开布线槽要横平竖直 。 但需要注意 , 开竖槽少开横槽 。 如果必须需要 , 非承重墙开横槽不能超过50公分 。
且房屋内的承重墙是不允许开槽的 , 容易造成开裂 。
4.埋暗盒 , 设管道
在电线进管道前 , 需要提前铺设好阻燃管道 。 如果电线没有PVC线管散热和阻燃管 , 很容易引发电气火灾 。 管道最好走90度大弯 , 更利于电路畅通 。
- 西藏|为何西藏的白色帐篷不能乱闯,导游:因为进去就出不来了
- |“找工作面试官拿出电路板让我焊,我能通过面试吗?”哈哈哈哈
- 「」家里有3个地方,最需要全贴瓷砖,入住进去就知道多实用
- 木工:把衣柜做到顶,木工劝我在顶部走一圈这个东西,住进去就知多实用
